Inngest Workflow
Inngest is a developer platform for building and running background workflows, without managing infrastructure.
How Inngest Works with MastraDirect link to How Inngest Works with Mastra
Inngest and Mastra integrate by aligning their workflow models: Inngest organizes logic into functions composed of steps, and Mastra workflows defined using createWorkflow and createStep map directly onto this paradigm. Each Mastra workflow becomes an Inngest function with a unique identifier, and each step within the workflow maps to an Inngest step.
The serve function bridges the two systems by registering Mastra workflows as Inngest functions and setting up the necessary event handlers for execution and monitoring.
When an event triggers a workflow, Inngest executes it step by step, memoizing each step’s result. This means if a workflow is retried or resumed, completed steps are skipped, ensuring efficient and reliable execution. Control flow primitives in Mastra, such as loops, conditionals, and nested workflows are seamlessly translated into the same Inngest’s function/step model, preserving advanced workflow features like composition, branching, and suspension.
Real-time monitoring, suspend/resume, and step-level observability are enabled via Inngest’s publish-subscribe system and dashboard. As each step executes, its state and output are tracked using Mastra storage and can be resumed as needed.
SetupDirect link to Setup
npm install @mastra/inngest @mastra/core @mastra/deployer
Building an Inngest WorkflowDirect link to Building an Inngest Workflow
This guide walks through creating a workflow with Inngest and Mastra, demonstrating a counter application that increments a value until it reaches 10.
Inngest InitializationDirect link to Inngest Initialization
Initialize the Inngest integration to obtain Mastra-compatible workflow helpers. The createWorkflow and createStep functions are used to create workflow and step objects that are compatible with Mastra and inngest.
In development
import { Inngest } from "inngest";
import { realtimeMiddleware } from "@inngest/realtime/middleware";
export const inngest = new Inngest({
id: "mastra",
baseUrl: "http://localhost:8288",
isDev: true,
middleware: [realtimeMiddleware()],
});
In production
import { Inngest } from "inngest";
import { realtimeMiddleware } from "@inngest/realtime/middleware";
export const inngest = new Inngest({
id: "mastra",
middleware: [realtimeMiddleware()],
});
Creating StepsDirect link to Creating Steps
Define the individual steps that will compose your workflow:
import { z } from "zod";
import { inngest } from "../inngest";
import { init } from "@mastra/inngest";
// Initialize Inngest with Mastra, pointing to your local Inngest server
const { createWorkflow, createStep } = init(inngest);
// Step: Increment the counter value
const incrementStep = createStep({
id: "increment",
inputSchema: z.object({
value: z.number(),
}),
outputSchema: z.object({
value: z.number(),
}),
execute: async ({ inputData }) => {
return { value: inputData.value + 1 };
},
});
Creating the WorkflowDirect link to Creating the Workflow
Compose the steps into a workflow using the dountil loop pattern. The createWorkflow function creates a function on inngest server that is invocable.
// workflow that is registered as a function on inngest server
const workflow = createWorkflow({
id: "increment-workflow",
inputSchema: z.object({
value: z.number(),
}),
outputSchema: z.object({
value: z.number(),
}),
}).then(incrementStep);
workflow.commit();
export { workflow as incrementWorkflow };
Configuring the Mastra Instance and Executing the WorkflowDirect link to Configuring the Mastra Instance and Executing the Workflow
Register the workflow with Mastra and configure the Inngest API endpoint:
import { Mastra } from "@mastra/core/mastra";
import { serve as inngestServe } from "@mastra/inngest";
import { incrementWorkflow } from "./workflows";
import { inngest } from "./inngest";
import { PinoLogger } from "@mastra/loggers";
// Configure Mastra with the workflow and Inngest API endpoint
export const mastra = new Mastra({
workflows: {
incrementWorkflow,
},
server: {
// The server configuration is required to allow local docker container can connect to the mastra server
host: "0.0.0.0",
apiRoutes: [
// This API route is used to register the Mastra workflow (inngest function) on the inngest server
{
path: "/api/inngest",
method: "ALL",
createHandler: async ({ mastra }) => inngestServe({ mastra, inngest }),
// The inngestServe function integrates Mastra workflows with Inngest by:
// 1. Creating Inngest functions for each workflow with unique IDs (workflow.${workflowId})
// 2. Setting up event handlers that:
// - Generate unique run IDs for each workflow execution
// - Create an InngestExecutionEngine to manage step execution
// - Handle workflow state persistence and real-time updates
// 3. Establishing a publish-subscribe system for real-time monitoring
// through the workflow:${workflowId}:${runId} channel
//
// Optional: You can also pass additional Inngest functions to serve alongside workflows:
// createHandler: async ({ mastra }) => inngestServe({
// mastra,
// inngest,
// functions: [customFunction1, customFunction2] // User-defined Inngest functions
// }),
},
],
},
logger: new PinoLogger({
name: "Mastra",
level: "info",
}),
});
Running the Workflow locallyDirect link to Running the Workflow locally
Prerequisites:
- Docker installed and running
- Mastra project set up
- Dependencies installed (
npm install)
- Run
npx mastra devto start the Mastra server on local to serve the server on port 4111. - Start the Inngest Dev Server (via Docker) In a new terminal, run:
docker run --rm -p 8288:8288 \
inngest/inngest \
inngest dev -u http://host.docker.internal:4111/api/inngest
Note: The URL after
-utells the Inngest dev server where to find your Mastra/api/inngestendpoint.
- Open the Inngest Dashboard
- Visit http://localhost:8288 in your browser.
- Go to the Apps section in the sidebar.
- You should see your Mastra workflow registered.

- Invoke the Workflow
- Go to the Functions section in the sidebar.
- Select your Mastra workflow.
- Click Invoke and use the following input:
{
"data": {
"inputData": {
"value": 5
}
}
}

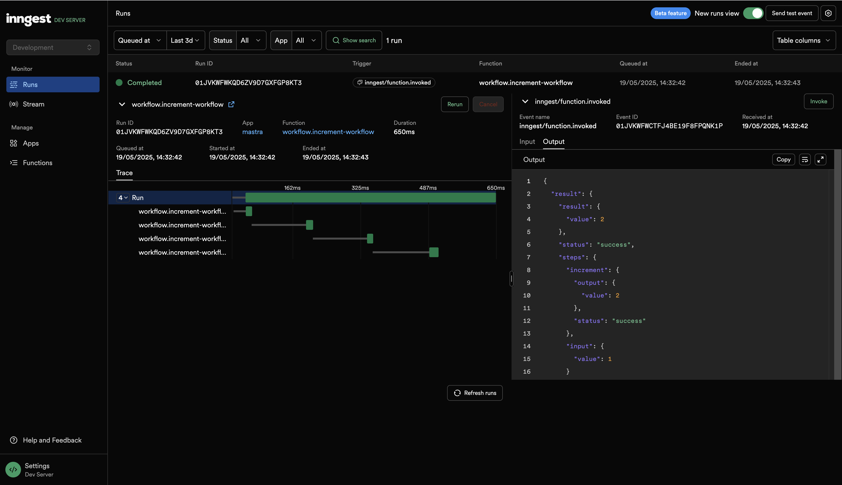
- Monitor the Workflow Execution
- Go to the Runs tab in the sidebar.
- Click on the latest run to see step-by-step execution progress.

Running the Workflow in ProductionDirect link to Running the Workflow in Production
Prerequisites:
- Vercel account and Vercel CLI installed (
npm i -g vercel)- Inngest account
- Vercel token (recommended: set as environment variable)
- Add Vercel Deployer to Mastra instance
import { VercelDeployer } from "@mastra/deployer-vercel";
export const mastra = new Mastra({
// ...other config
deployer: new VercelDeployer({
teamSlug: "your_team_slug",
projectName: "your_project_name",
// you can get your vercel token from the vercel dashboard by clicking on the user icon in the top right corner
// and then clicking on "Account Settings" and then clicking on "Tokens" on the left sidebar.
token: "your_vercel_token",
}),
});
Note: Set your Vercel token in your environment:
export VERCEL_TOKEN=your_vercel_token
- Build the mastra instance
npx mastra build
- Deploy to Vercel
cd .mastra/output
vercel --prod
Tip: If you haven't already, log in to Vercel CLI with
vercel login.
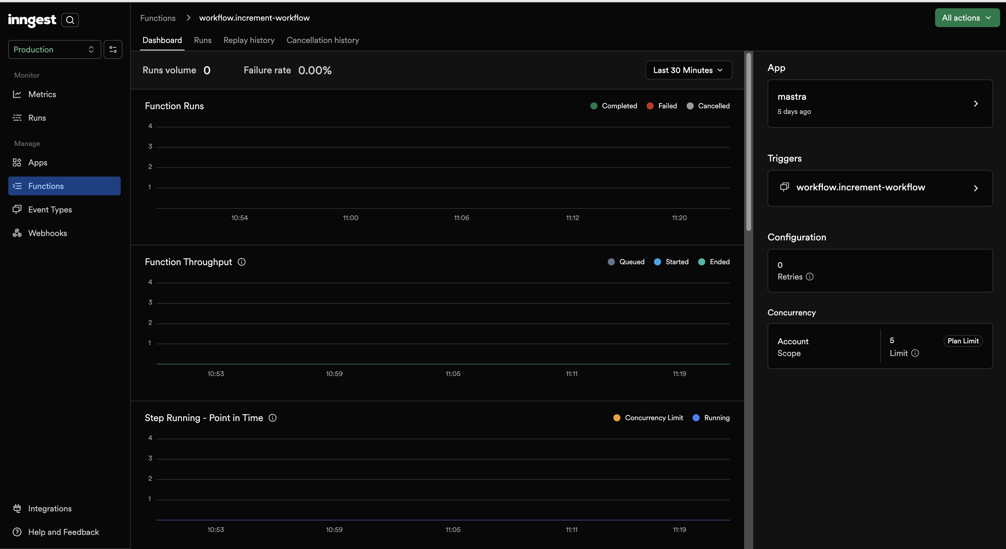
- Sync with Inngest Dashboard
- Go to the Inngest dashboard.
- Click Sync new app with Vercel and follow the instructions.
- You should see your Mastra workflow registered as an app.

- Invoke the Workflow
- In the Functions section, select
workflow.increment-workflow. - Click All actions (top right) > Invoke.
- Provide the following input:
{
"data": {
"inputData": {
"value": 5
}
}
}

- Monitor Execution
- Go to the Runs tab.
- Click the latest run to see step-by-step execution progress.

Advanced Usage: Adding Custom Inngest FunctionsDirect link to Advanced Usage: Adding Custom Inngest Functions
You can serve additional Inngest functions alongside your Mastra workflows by using the optional functions parameter in inngestServe.
Creating Custom FunctionsDirect link to Creating Custom Functions
First, create your custom Inngest functions:
import { inngest } from "./inngest";
// Define custom Inngest functions
export const customEmailFunction = inngest.createFunction(
{ id: "send-welcome-email" },
{ event: "user/registered" },
async ({ event }) => {
// Custom email logic here
console.log(`Sending welcome email to ${event.data.email}`);
return { status: "email_sent" };
},
);
export const customWebhookFunction = inngest.createFunction(
{ id: "process-webhook" },
{ event: "webhook/received" },
async ({ event }) => {
// Custom webhook processing
console.log(`Processing webhook: ${event.data.type}`);
return { processed: true };
},
);
Serving Custom Functions with WorkflowsDirect link to Serving Custom Functions with Workflows
Update your Mastra configuration to include the custom functions:
import { Mastra } from "@mastra/core/mastra";
import { serve as inngestServe } from "@mastra/inngest";
import { incrementWorkflow } from "./workflows";
import { inngest } from "./inngest";
import {
customEmailFunction,
customWebhookFunction,
} from "./inngest/custom-functions";
export const mastra = new Mastra({
workflows: {
incrementWorkflow,
},
server: {
host: "0.0.0.0",
apiRoutes: [
{
path: "/api/inngest",
method: "ALL",
createHandler: async ({ mastra }) =>
inngestServe({
mastra,
inngest,
functions: [customEmailFunction, customWebhookFunction], // Add your custom functions
}),
},
],
},
});
Function RegistrationDirect link to Function Registration
When you include custom functions:
- Mastra workflows are automatically converted to Inngest functions with IDs like
workflow.${workflowId} - Custom functions retain their specified IDs (e.g.,
send-welcome-email,process-webhook) - All functions are served together on the same
/api/inngestendpoint
This allows you to combine Mastra's workflow orchestration with your existing Inngest functions seamlessly.